因为专注—所以专业
一套真正有价值的自控系统,可以提高产品品质,提高生产效率,提高贵公司的行业竞争力!
在一些反应釜生产工艺中,反应釜的温度控制是整个生产工艺的核心环节,反应温度控制的效果好坏直接决定着产品的品质。反应温度控制主要分为反应釜升温控制、反应釜恒温控制、反应釜降温控制。在大部分的反应釜生产工艺中,反应釜过程往往帮随着原料滴加的过程,在原料滴加的过程中会对整个温控体系造成影响,如何在一个动态的反应体系中对反应釜的温度进行有效的符合工艺精度的控制显的关键。我们在这方面外面有丰富的工程设计和实施经验。
我公司专业从事于化工行业各种类型的自动化控制系统开发和自动化工程项目承接,技术团队已在化工领域的自动化控制方面积累了丰富的技术和经验,是一家专注于化工自动化控制系统开发、化工自动化工程项目承接和技术服务的技术型企业。
公司的核心产品有进料、配料自动化控制系统、反应釜釜温控系统、反应釜全流程控制系统、化工定制工艺流程自动化控制系统、化工安全控制系统等。我们有能力在各类反应釜进料、配料控制、反应釜温度控制、反应釜原料滴加控制等核心控制环节提供操作简单并且实用的控制技术,控制系统性价比高,控制效果优于同行业水平,实用性、可靠性、安全性得到用户的一致好评!
公司核心工程项目主要是各种工艺场合的化学反应过程生产装置,主要有:各种有机物合成反应生产线控制系统、各种化工类助剂合成反应生产线控制系统、各种树脂合成反应生产线控制系统、各种医药中间体合成反应生产线控制系统、各种农药中间体合成反应生产线控制系统、各种食品添加剂合成反应生产线控制系统、各种建材助剂合成反应生产线控制系统、各种染料助剂合成反应生产线控制系统、各种胶水合成反应生产线控制系统等类似的化学反应装置。在实际项目应用中均取得很好的控制效果!
凭籍技术团队长期专业的工程设计和项目实施经验积累,我们能为客户提供更为优质的解决方案和技术服务,助力客户提高行业竞争力!
在反应釜控制领域,我公司具有专业的工程技术队伍,对反应釜的温度控制、压力控制、滴加控制、液位控制、进/出料控制、反应釜安全连锁等有深入研究,并且有大量的成功案例,可以针对不同的反应釜生产过程定制自控方案。特别是在反应釜温控这个难点上具有自主的,经过工程验证的、成熟的控制技术和方案,控制方法和效果得到广大客户得好评!!!
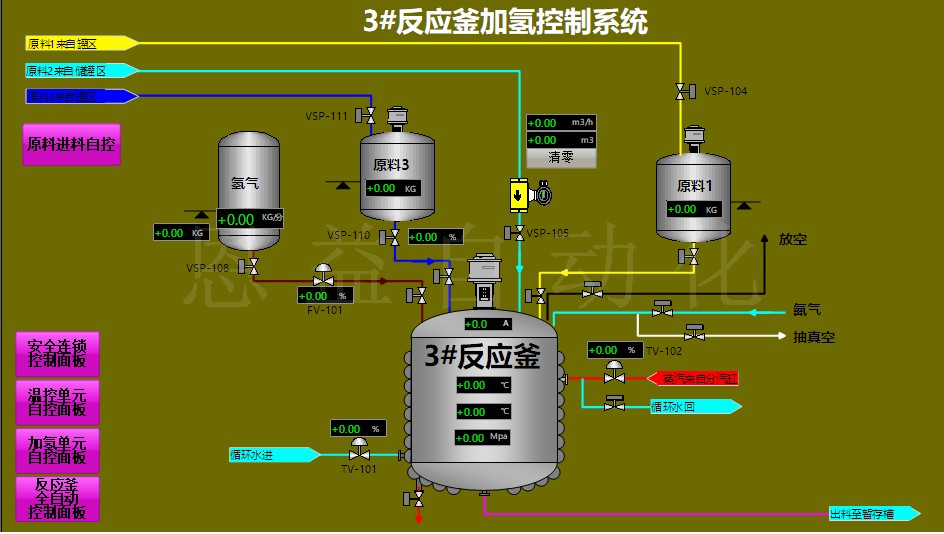
下面截取了部分项目上的反应釜画面,你也可以去“工程案例”获取适合你的生产工艺的工程案例。由于技术性的原因没法把更多的案例放到网上来,如有其他的信息需要了解,欢迎来电进行咨询。





