因为专注—所以专业
一套真正有价值的自控系统,可以提高产品品质,提高生产效率,提高贵公司的行业竞争力!
专业定制化工企业生产过程控制系统,可以根据用户生产工艺要求,凭借自生的经验和技术优势,用最合适的控制方案,为用户定制最适合的生产过程控制系统。一套好的自控系统,可以让贵公司生产的产品品质得到提高,更容易得到用户的认可,可以为贵公司在行业竞争中带来优势。
我公司专业从事于化工行业各种类型的自动化控制系统开发和自动化工程项目承接,技术团队已在化工领域的自动化控制方面积累了丰富的技术和经验,是一家专注于化工自动化控制系统开发、化工自动化工程项目承接和技术服务的技术型企业。
公司的核心产品有进料、配料自动化控制系统、反应釜釜温控系统、反应釜全流程控制系统、化工定制工艺流程自动化控制系统、化工安全控制系统等。我们有能力在各类反应釜进料、配料控制、反应釜温度控制、反应釜原料滴加控制等核心控制环节提供操作简单并且实用的控制技术,控制系统性价比高,控制效果优于同行业水平,实用性、可靠性、安全性得到用户的一致好评!
公司核心工程项目主要是各种工艺场合的化学反应过程生产装置,主要有:各种有机物合成反应生产线控制系统、各种化工类助剂合成反应生产线控制系统、各种树脂合成反应生产线控制系统、各种医药中间体合成反应生产线控制系统、各种农药中间体合成反应生产线控制系统、各种食品添加剂合成反应生产线控制系统、各种建材助剂合成反应生产线控制系统、各种染料助剂合成反应生产线控制系统、各种胶水合成反应生产线控制系统等类似的化学反应装置。在实际项目应用中均取得很好的控制效果!
凭籍技术团队长期专业的工程设计和项目实施经验积累,我们能为客户提供更为优质的解决方案和技术服务,助力客户提高行业竞争力!
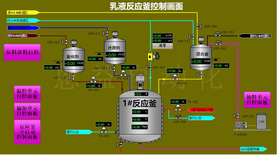
以下是部分工程项目的实例图片:




